Bine ați venit în interfața Cosys Dashboard

Prezentare succintă a Cosys Dashboard, o aplicație web care funcționează și ca un sistem de gestionare a conținutului (CMS).

Cosys Dashboard este o aplicație web care funcționează și ca un sistem de gestionare a conținutului (CMS), integrată strâns cu sistemul Cosys ERP. Scopul său este de a oferi interfețe web moderne și ușor de utilizat pentru diverse aplicații de afaceri, îmbunătățind experiența utilizatorului. Este complet independent de platformă, are un design responsiv, astfel încât poate fi utilizat cu ușurință și de pe mobil, necesitând doar un browser web modern, fără instalări suplimentare.

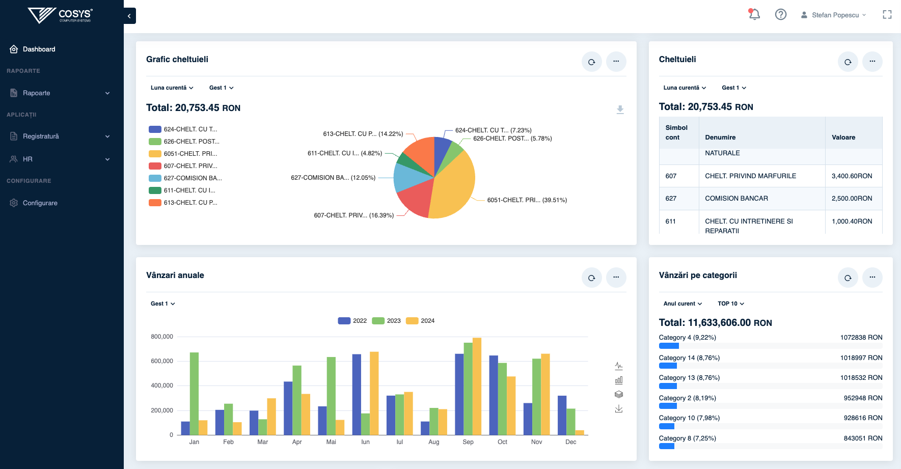
Dashboard

Sistemul folosește o autentificare bazată pe nume de utilizator și parolă, identică cu cea utilizată în Cosys ERP. Astfel, utilizatorii pot accesa Dashboard-ul folosind aceleași credențiale ca și în ERP, simplificând administrarea și oferind acces unificat – chiar dacă nu este vorba despre un SSO complet.

Dashboard-ul poate funcționa și independent, deci nu este limitat la utilizarea cu ERP-ul Cosys. Poate fi integrat și cu alte sisteme sau utilizat ca aplicație web de sine stătătoare.

Modulul integrat CMS permite crearea rapidă de interfețe web personalizate și dinamice – cum ar fi portaluri interne, pagini de încărcare documente sau panouri informaționale. Conținutul și structura pot fi configurate flexibil, iar gestionarea permisiunilor facilitează definirea unor medii de lucru specifice.

Următor
Autentificare și conectare la dashboard